GESTISCI IL BACK OFFICE COMMERCIALE CON FRESHDESK
VISIBILITÀ OPERATIVA
Gestione coordinata delle attività
Freshdesk centralizza le richieste di clienti e rete vendita, ti permette di tracciare ogni passaggio, distribuire meglio il lavoro e mantenere una vista condivisa sulle attività in sospeso.
- Tracciabilità completa: monitori ogni fase di lavorazione di ogni singola richiesta e consulti lo storico di tutti i messaggi scambiati in tempo reale.
- Assegnazione automatica: ogni segnalazione alla persona o all'ufficio di competenza in base a regole predefinite.
- Collaborazione diretta: condividi note e aggiornamenti interni su ogni ticket per risolvere le richieste senza utilizzare canali esterni alla piattaforma.
SUPPORTO CONTINUO
Semplifica la gestione delle richieste con il portale self-service
Offri ai clienti e alla rete vendita un canale diretto per consultare lo stato delle proprie segnalazioni e accedere a documentazione tecnica o commerciale
-
Conferme di ricezione: invii notifiche per attestare la corretta presa in carico di ogni nuova richiesta di assistenza.
- Catalogo risorse: rendi disponibile un archivio aggiornato di manuali, listini e procedure per risolvere i dubbi operativi in autonomia.
- Visibilità in tempo reale: permetti agli utenti di monitorare l'avanzamento dei propri ticket e lo storico delle comunicazioni in modo trasparente.
FUNZIONALITÀ INTEGRATE
Gestisci ogni fase del supporto commerciale
- INTEGRAZIONE OMNICANALE
- WORKFLOW OPERATIVI
- ANALISI E PREVISIONI
Raccogli tutti i messaggi in un’unica interfaccia e li trasformi subito in ticket di vendita tracciabili.
- Conversione automatica: trasformi ogni interazione digitale in una pratica strutturata.
- Storico unificato: consulti l'intera cronologia delle conversazioni con il cliente su un solo schermo.
- Coordinamento team: gestisci le code di messaggi in arrivo distribuendole tra i diversi uffici.
Imposti regole che spostano in modo automatico le segnalazioni tra i diversi uffici in base allo stato della richiesta. Ogni collaboratore riceve le informazioni necessarie per intervenire nel momento esatto della lavorazione.
- Automatizzi i passaggi ripetitivi: configuri il sistema per eseguire azioni in serie ed eliminare i compiti manuali.
- Dividi le richieste in compiti specifici: assegni singole parti della segnalazione a colleghi con competenze diverse per una gestione coordinata.
- Segnali le urgenze in tempo reale: attivi avvisi immediati per le richieste che necessitano di una verifica rapida da parte dei responsabili.
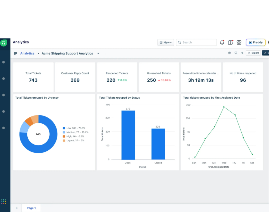
VISIONE ANALITICA
Cruscotti in tempo reale per decisioni basate sui dati
Accedi a dashboard interattive che aggregano i dati di vendita e gestione in tempo reale. Questo strumento permette di monitorare l'efficienza della pipeline e di ottenere proiezioni accurate basate sull'attività storica del team.
OTTIMIZZAZIONE CONTINUA
Misura la soddisfazione per elevare gli standard qualitativi
Il sistema automatizza la raccolta dei feedback subito dopo la chiusura di una trattativa o di una pratica. L'analisi qualitativa dei commenti permette di individuare le aree di intervento e di perfezionare costantemente i processi di supporto alla vendita.
DOMANDE FREQUENTI
In che modo un sistema di ticketing aiuta il back office commerciale?
La tecnologia centralizza ogni richiesta in un'unica interfaccia, eliminando la dispersione delle informazioni tra diverse piattaforme come email, chiamate, SMS.
È possibile gestire richieste provenienti da canali differenti?
Sì, il sistema è multicanale. Raccoglie e converte in pratiche tracciabili i messaggi provenienti da livechat, social media, form del sito e botchat, unificando la comunicazione in un solo punto di controllo.
Come viene garantita la tempestività delle risposte ai clienti?
Attraverso la gestione degli SLA (Service Level Agreement), il sistema monitora i tempi di risposta. Se una pratica non riceve aggiornamenti entro il tempo stabilito, vengono inviate notifiche automatiche di sollecito o il caso viene riassegnato per assicurarne la risoluzione rapida.
I clienti possono monitorare lo stato delle proprie richieste in autonomia?
Certamente. La piattaforma offre portali dedicati attraverso i quali gli utenti effettuano richieste e seguono in tempo reale lo stato di avanzamento delle proprie pratiche.
COMPILA IL FORM
HAI ANCORA DUBBI?
Durante la sessione analizziamo:
- Integrazione dei canali: come centralizzare le tue attuali fonti di lead.
- Workflow personalizzati: la definizione di regole di automazione su misura per il tuo team.
- Analitica avanzata: la configurazione dei cruscotti per monitorare i tuoi obiettivi di business.
IL BLOG
LEGGI I NOSTRI ARTICOLI
freshdesk Soluta 10/03 2 min read
DALLE CONVERSAZIONI VIA EMAIL ALLA GESTIONE STRUTTURATA CON FRESHDESK
freshdesk Soluta 24/02 3 min read
L’evoluzione del Customer Service: l'integrazione con AI
freshdesk Soluta 17/12 4 min read
